Proxmox Mail Gateway : Un bouclier de sécurité pour vos emails

👉 Qu'est-ce que Proxmox Mail Gateway ?
Proxmox Mail Gateway est une solution open-source puissante, conçue pour filtrer les emails entrants et sortants. Il agit comme une passerelle de sécurité, en intercalant une couche protectrice entre le serveur de messagerie et Internet. En tant que produit de la société Proxmox Server Solutions, PMG s'inscrit dans une gamme d'outils réputés pour leur robustesse et leur efficacité, notamment Proxmox VE pour la virtualisation.
Le rôle principal de Proxmox Mail Gateway est de protéger les entreprises contre les spams, les virus, les logiciels malveillants, et autres menaces que peuvent véhiculer les emails. Son moteur de filtrage performant repose sur des technologies avancées de détection, combinant des filtres basés sur des règles, des signatures antivirus, et des analyses de réputation.
👉 Fonctionnalités principales
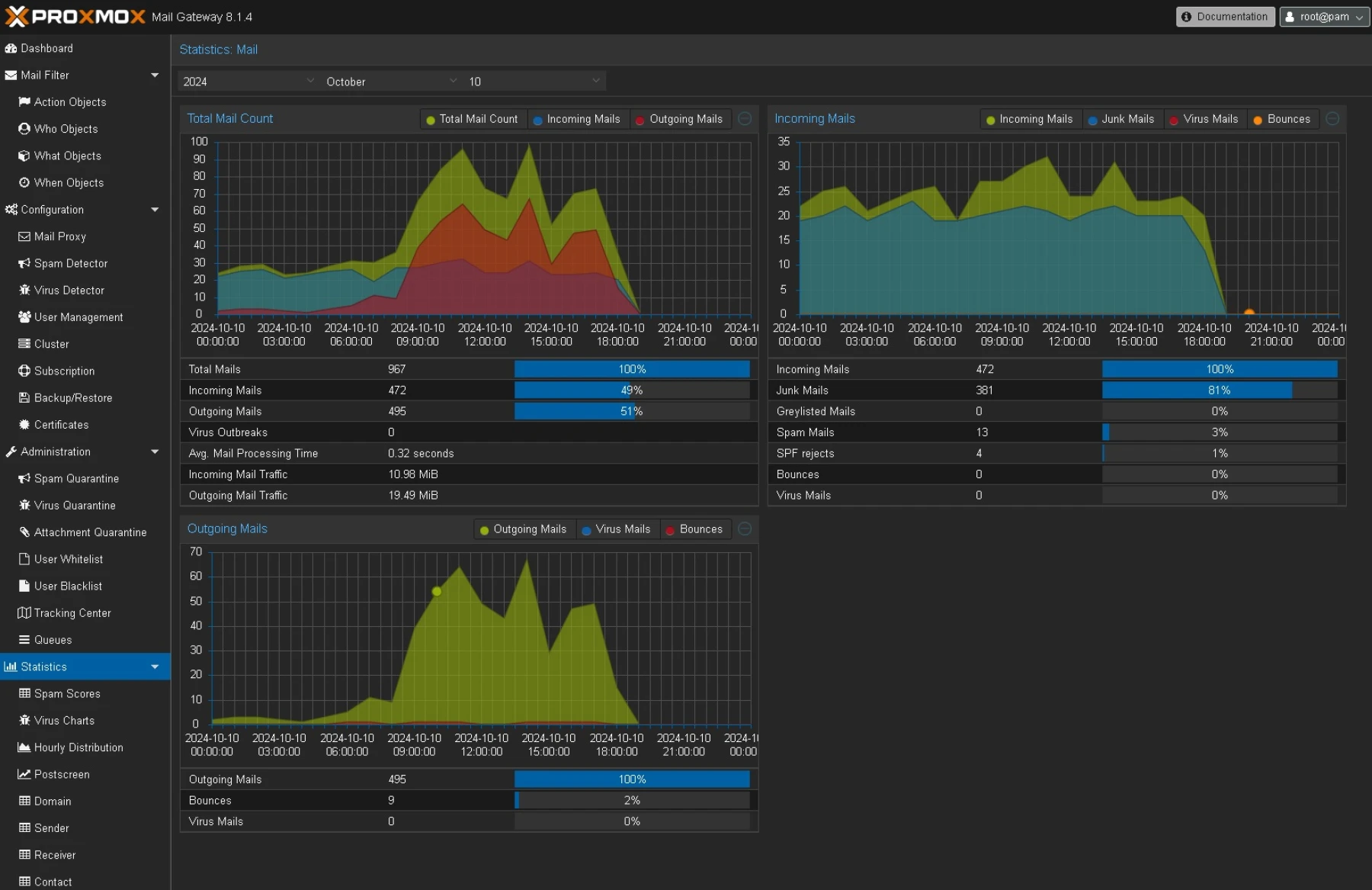
- Filtrage Anti-Spam : PMG utilise des mécanismes puissants pour analyser et classifier les emails en fonction de leur contenu et de leur source. Les techniques de filtrage incluent le système SpamAssassin, des listes noires et blanches, des vérifications DNSBL (Domain Name System-based Blackhole List) et des analyses basées sur des règles personnalisables qui permettent d'affiner son filtrage.
- Antivirus Intégré : Grâce à l'intégration de solutions antivirus comme ClamAV, Proxmox Mail Gateway inspecte les pièces jointes et le contenu des messages pour détecter et bloquer les logiciels malveillants. Il s'assure que les emails suspects n'atteignent pas les boîtes de réception des utilisateurs.
- Détection de Phishing : Les emails de phishing représentent une menace croissante, visant à voler des informations sensibles comme les identifiants ou les informations financières.
En ces temps ou les attaques par fishing sont légions, PMG propose des solutions techniques d'analyse de contenu pour identifier les tentatives de phishing et protéger les utilisateurs. - Quarantaine et Rapport : Les emails détectés comme suspects ou malveillants sont placés en quarantaine, où les administrateurs peuvent les examiner et décider de leur sort (les autoriser ou les supprimer). PMG propose également des rapports détaillés et des alertes personnalisées pour suivre l’efficacité du filtrage.
- Facilité d'Intégration et de Gestion : Proxmox Mail Gateway se supperpose à des services mails existants.
Il facilite la mise en place en s'intégrant à votre infrastructure de messagerie telles que Exchange, Postfix etc.
Il propose une interface web intuitive, permettant une gestion centralisée et simplifiée des règles de filtrage, des mises à jour de sécurité et des rapports d’activités. - Filtrage à Plusieurs Niveaux : PMG permet la configuration de plusieurs niveaux de filtrage pour les emails entrants et sortants. Cela permet d'appliquer des politiques de sécurité différentes en fonction du destinataire ou de l'expéditeur. Cette granularité dans la gestion des règles est particulièrement utile pour la gestion multi-domaine ou chacun de vos clients auront des demandes particulières.

👉 Avantages de Proxmox Mail Gateway
- Open-source et Abordable : Contrairement à d’autres solutions de sécurité d’emails propriétaires, Proxmox Mail Gateway est une solution open-source, ce qui signifie que les entreprises peuvent l’utiliser sans frais de licence élevés.
Vos coûts de gestion et d'adminstration des services emails est ainsi maitrisé, tout en offrant une flexibilité maximale pour l'adaptation et la personnalisation. - Mises à Jour Fréquentes : Basé sur Debian, PMG reçoit régulièrement des mises à jour de sécurité, garantissant que la plateforme reste à jour face aux nouvelles menaces.
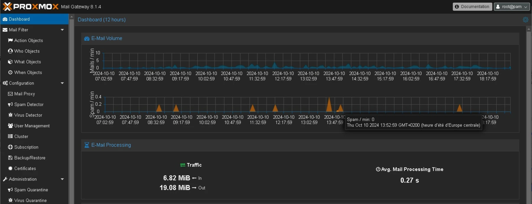
Le support commercial de Proxmox est également disponible pour les entreprises qui souhaitent bénéficier d'un accompagnement technique. - Performance et Fiabilité : Grâce à son moteur de filtrage optimisé, Proxmox Mail Gateway peut traiter de grandes quantités d’emails sans ralentir les performances du réseau de l’entreprise. Les emails sont filtrés en temps réel avec un impact minimal sur les délais de livraison.
Le flux des emails peut-être contenu et ainsi éviter d'avoir une mauvaise réputation tout en effectuant des envois groupés - Personnalisation et Extensibilité : Les administrateurs peuvent adapter PMG à leurs besoins spécifiques. Par exemple, il est possible de créer des règles personnalisées pour certains domaines ou utilisateurs, ou de mettre en place des politiques de filtrage spécifiques aux pièces jointes.
- Support Multilingue : PMG propose une interface en plusieurs langues, ce qui le rend accessible aux administrateurs du monde entier.
👉 Cas d'usage
Proxmox Mail Gateway est adapté à une large gamme d’entreprises, des petites structures aux grandes multinationales. Par exemple, une PME peut l'utiliser pour sécuriser son serveur de messagerie interne contre les attaques par phishing et les spams, tout en réduisant les coûts liés aux solutions de sécurité. De grandes entreprises peuvent déployer PMG pour protéger des milliers d'emails quotidiennement, en définissant des politiques de filtrage spécifiques pour chaque département ou entité géographique.

Proxmox Mail Gateway est une solution incontournable pour toute organisation cherchant à renforcer la sécurité de son infrastructure de messagerie.
En tant que solution open-source, elle combine une protection puissante contre les spams, les virus et autres menaces, tout en restant flexible et abordable. Grâce à ses multiples fonctionnalités de filtrage et son interface intuitive, elle permet aux administrateurs de protéger efficacement les flux d'emails sans compromettre la productivité.
Pour ceux qui cherchent à améliorer la sécurité de leurs emails tout en maintenant un contrôle total sur leur infrastructure, Proxmox Mail Gateway est une option de choix, offrant un équilibre optimal entre performance, coût et protection.



















