Maitrisez vos campagnes d'emailling
Dans un monde digital en constante évolution, la gestion des campagnes publicitaires par email devient un outil important pour toute entreprise désirant prospecter massivement.
L'adoption de solutions comme Mailgun, Mailjet ou Brevo s'est répandue, mais ces plateformes entraînent souvent des coûts croissants et des questions de sécurité.
Alors, pourquoi ne pas envisager une alternative plus efficace, plus sécurisée et moins onéreuse ?
Dans cet article, nous explorons comment l'association de Mautic et de Proxmox Mail Gateway se présente comme une solution innovante pour remplacer ces services d’emailing traditionnels.
Mautic, La Révolution de l’Email Marketing
Qu'est-ce que Mautic ?
Mautic est un logiciel d'automatisation du marketing qui se distingue par sa flexibilité et sa capacité à gérer des campagnes publicitaires multicanaux. En tant que solution open source, Mautic permet aux entreprises de personnaliser leurs campagnes en fonction de leurs besoins. Les fonctionnalités variées, telles que le suivi des utilisateurs, la segmentation des listes et l'intégration avec d'autres outils, en font une option attrayante pour les spécialistes du marketing.
Les Avantages de Mautic pour l'Emailing
Utiliser Mautic pour la gestion de ses campagnes email offre de nombreux avantages. Tout d'abord, la capacité de segmenter les utilisateurs permet d'envoyer des messages hautement personnalisés, augmentant ainsi le taux d'ouverture et d'engagement.
De plus, avec Mautic, les entreprises ne dépendent pas de tiers pour leurs données, ce qui accroît la sécurité et la confidentialité. En combinaison avec un système de gestion des emails comme Proxmox Mail Gateway, Mautic devient encore plus puissant en assurant une livraison rapide et sécurisée des messages.
Proxmox Mail Gateway, La Sécurité Avant Tout
Qu'est-ce que Proxmox Mail Gateway ?
Proxmox Mail Gateway est une solution de filtrage des emails qui protège votre serveur de messagerie contre le spam et les malwares. En intégrant cette technologie, les entreprises peuvent non seulement améliorer la sécurité de leurs communications, mais également optimiser la gestion de leur flux d'emails.
Proxmox filtre les emails entrants et sortants, garantissant que seuls les messages légitimes atteignent les boîtes de réception des utilisateurs.
Intégration avec Mautic : Un Duo Gagnant
L'intégration de Proxmox Mail Gateway avec Mautic crée une synergie puissante. D'un côté, Mautic permet de créer et de gérer des campagnes d'emailing personnalisées et ciblées. De l'autre, Proxmox Mail Gateway assure la livraison sécurisée de ces messages. En éliminant le risque de spam et en garantissant une meilleure sécurité, cette combinaison fait de Mautic et Proxmox une alternative viable à des solutions comme Mailgun, Mailjet et Brevo, qui peuvent présenter des vulnérabilités.
Pourquoi Remplacer Mailgun, Mailjet et Brevo ?
Les Inconvénients des Solutions Traditionnelles
Bien que Mailgun, Mailjet et Brevo soient des outils populaires pour l'email marketing, ils comportent plusieurs inconvénients. Premièrement, le coût de l'utilisation de ces services peut rapidement augmenter, en particulier pour les entreprises ayant une large base de données ou un volume élevé d'envois d'emails. Deuxièmement, la dépendance à un fournisseur tiers présente des risques en matière de sécurité des données. Les fuites d'informations et les violations de sécurité peuvent avoir des conséquences désastreuses pour une entreprise.
Une Alternative Plus Avantageuse
En optant pour Mautic et Proxmox Mail Gateway, les entreprises non seulement réduisent et maitrisent leurs coûts, mais également améliorent leur sécurité. En effet, en utilisant un logiciel open source comme Mautic, elles gardent le contrôle total sur leurs données.
Le service Mail Gateway de ¨Proxmox permet de personnaliser des règles de sécurité adaptées pour protéger les messages sans la nécessité de dépendre de tiers. Cette autonomie offre une tranquillité d'esprit énorme pour les responsables de la sécurité des données.
De plus cette solution sous forme de cluster est facilement extensible et permet de gérer des volumes importants d'emails avec une facilité d'usage et une simplicité de prise en main.

Mettre en Place une Solution Efficace
Configurer Proxmox Mail Gateway
La mise en œuvre de Mautic et Proxmox Mail Gateway nécessite quelques étapes clés.
D’abord, il faut installer Proxmox Mail Gateway sur un serveur dédié ou virtuel.
Pour plus de flexibilité, nous vous conseillons les environnements virtuels qui vont permettre de gerer facilement un grand nombre de noeud dans votre cluster.
Les points importants à prendre en compte sont:
- DKIM qui est centralisé dans le cluster
- Le reverse dns de chacun de vos noeuds
- SPF bien défini pour chaque domaine d'envoi
- DMARC, lorsque le SPF et le DKIM sont en place, il assure le suivi de votre domaine dans le temps
- MX doit exister pour les domaines qui envoient des emails
Il est important de valider la configuration que vous venez de mettre en place avec des plateformes comme mail-tester.com
Intégration de Proxmox Mail Gateway dans Mautic
Proxmox Mail Gateway est un relais email de votre serveur Mautic.
Le mieux est de créer un serveur mail comme postfix/dovecot qui va gérer la boite d'origine et l'authentification forte de vos emails.
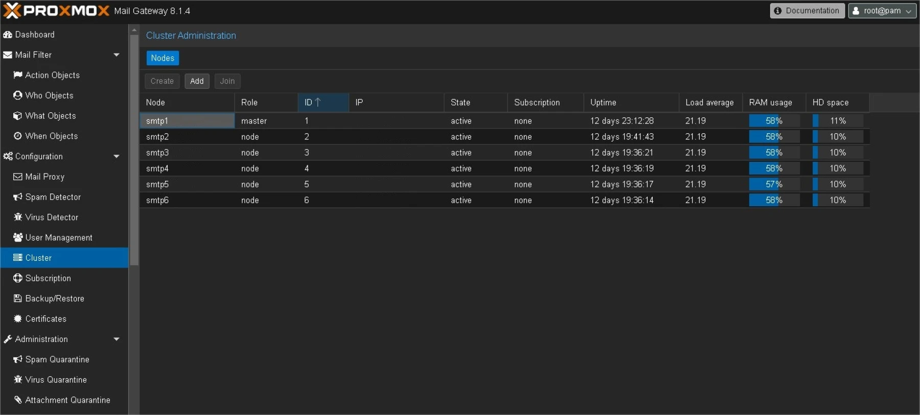
Ce postfix enverra ensuite les emails vers l'ensemble des noeuds de votre cluster Proxmox Mail Gateway
| relayhost = [smtp1]:26,[smtp2]:26,[smtp3]:26,[smtp4]:26,[smtp5]:26,[smtp6]:26 |
Une fois en place, vous êtes maitres des volumes de mails que vous distribuez et de la gestion de la délivrabilité de ceux-ci.

La Distribution Maîtresse : Proxmox Mail Gateway
Une fois l'email passé les filtres de Postfix/Dovecot, il arrive dans le domaine de Proxmox Mail Gateway. Ce cluster de serveurs est la clé de voûte de la distribution des emails. En tant que serveur de messagerie puissant et flexible, Proxmox Mail Gateway permet de gérer efficacement la distribution d'emails, en s'occupant de la gestion des domaines, des adresses IP, et de la configuration des serveurs de messagerie.
L'un des principaux avantages de Proxmox Mail Gateway est son architecture hautement disponible et scalable. Il offre une solution robuste et fiable pour les organisations de toutes tailles. De plus, il propose une large palette de fonctionnalités, allant du filtrage du spam à la gestion des listes de diffusion, en passant par la configuration des quotas de stockage et l'intégration avec des solutions de sécurité.
L'infogérance : Un Partenaire Stratégique
Pour une gestion optimale d'une infrastructure mail aussi complexe, l'infogérance est un choix judicieux. L'infogérance permet aux entreprises de déléguer la maintenance et l'administration de leur solution mail à des experts. Ils peuvent ainsi se concentrer sur leur cœur de métier, tout en bénéficiant d'une solution fiable et sécurisée.
De nombreux prestataires d'infogérance proposent des solutions complètes de gestion mail, couvrant tous les aspects de l'infrastructure, de la configuration au monitoring en passant par la résolution des problèmes. Ils peuvent également proposer des solutions d'hébergement, assurant ainsi un accès à des serveurs de qualité supérieure, dotés de ressources dédiées pour un fonctionnement optimal.
Un Système Complexe au Service de la Communication
L'envoi d'un email, bien qu'il paraisse simple, implique un processus complexe qui nécessite la collaboration de plusieurs éléments. De Mautic à Proxmox Mail Gateway, chaque étape est essentielle pour garantir la fiabilité et la sécurité de la communication.
L'utilisation de solutions telles que Mautic, Postfix/Dovecot, et Proxmox Mail Gateway, ainsi que le recours à l'infogérance, permet aux entreprises de bénéficier d'une infrastructure mail performante et flexible, qui s'adapte aux besoins spécifiques de chaque organisation.




















